Skip to main content

Network

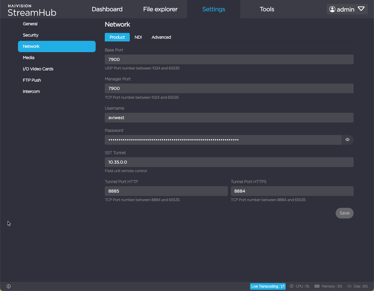
This Network menu allows you to manage various network settings. See Configuration Settings for details.

JavaScript errors detected

Please note, these errors can depend on your browser setup.

If this problem persists, please contact our support.