Configuration Settings
Connection settings consist in a set of parameters that allow connecting devices to the StreamHub.
Note
Make sure that you are logged in to StreamHub as an Administrator.
These connection settings must fit the ones that you set previously when installing the server.
To configure connection settings:
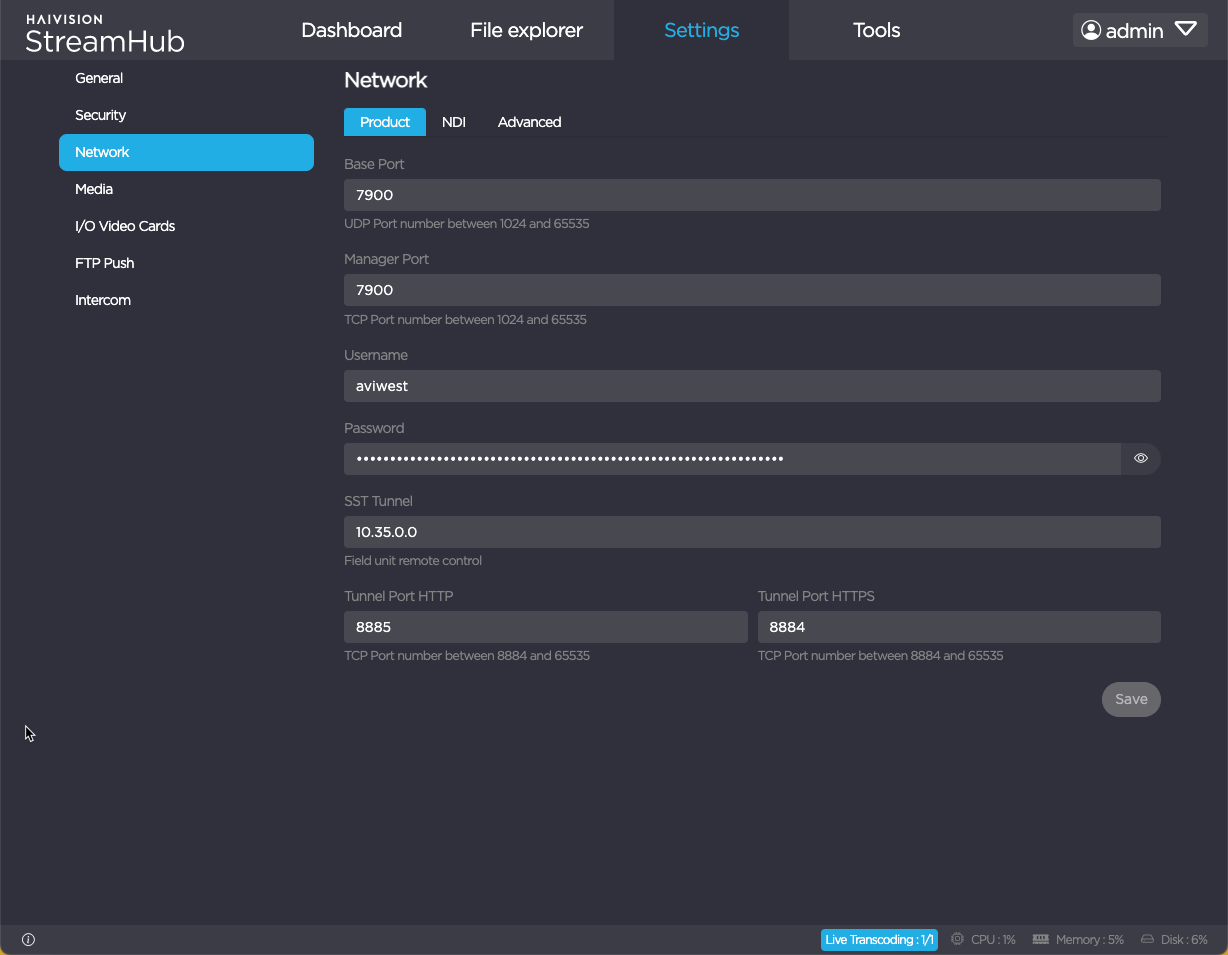
In the menu bar, click on Settings.
Click the Network submenu.
Settings are split into 3 tabs : Product, NDI, Advanced.
Note
When clicking on Save, the StreamHub application restarts to take changes into account.


