Skip to main content

Configuring SRT Path Redundancy

You can configure the Makito FX encoder to use redundant transport paths to ensure that content arrives at the decoder during an event. The Makito FX encoder supports SMPTE 2022-7 style Path Redundancy in SRT Listener and Caller modes. The same content is sent over two SRT connections and network paths. If there is a failure on one of the transport links, the switchover to the other link will be seamless with no glitching or interruptions on the video output.

Important

To enable path redundancy the Makito FX encoder (as well as the destination decoder, Haivision Media Gateway (HMG), or SRT Gateway) must be equipped with dual NICs.

To configure SRT path redundancy for a stream:

  1. Follow the steps in Configuring Secure Reliable Transport (SRT) to set up the SRT stream.

  2. On the Stream Detail View, select the TS over SRT protocol and Caller mode.

  3. Select either Active-Active or Active-Backup for Path Redundancy and fill in the Destination Parameters for each path. See Stream Settings ("SRT Settings" tab).

  1. By default, the encoder will Auto-assign the Network Interface for both paths. To change default settings, you can select eth0 or eth1 from the Network Interface dropdowns in each path.

  2. Fill out the remaining Destination, SRT Access Control, and Link Parameters.

  3. Click Add Stream to start the stream connection.

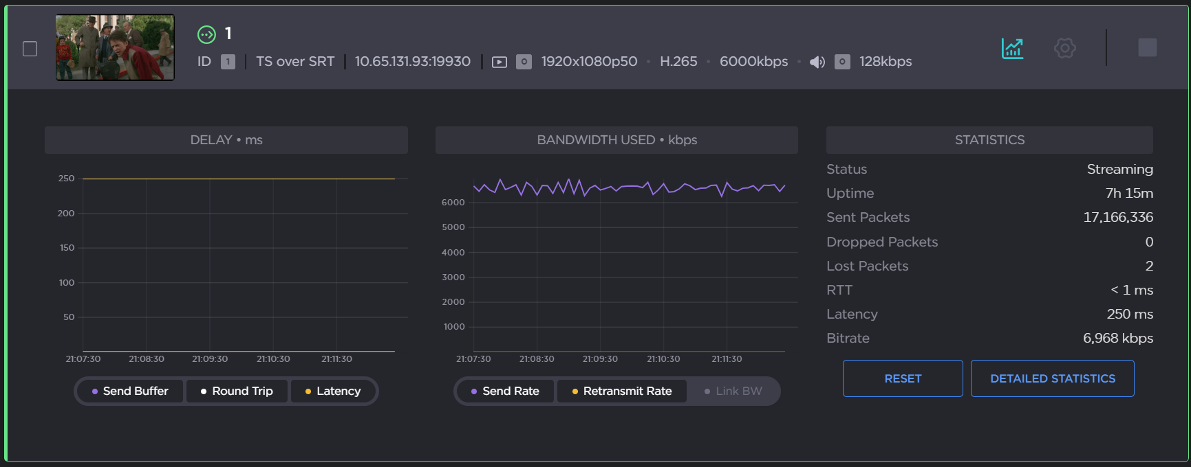
  4. Click the Statistics icon

    on the Stream panel to see how the SRT streams are performing.
    The following example shows the graphical statistics display for redundant transport streams:

  1. Click Reset to reset the stream statistics.

  2. Click Detailed Statistics to open the detailed statistics page.


From here you can:

  1. Select which path (or both) to display from the Show Paths dropdown (path redundancy must be enabled).

  2. Adjust graphs to display the Delay and Bandwidth Used in the last: 5 minutes, 60 minutes, or 24 hours.

  3. Click Reset to reset the stream statistics.

  4. Click Download CSV to download the CSV file. The CSV file merges both paths.

  5. Click Back to Streams to return to the Streams List View.

Related Topics 

JavaScript errors detected

Please note, these errors can depend on your browser setup.

If this problem persists, please contact our support.