Streaming Output Statistics
The following sections list the Streaming Output statistics:
Streaming Statistic | Description/Values |
|---|---|
State | The current operating status of the stream, either:
|
Up Time | (only available when State is STREAMING) The length of time the stream is actively streaming (e.g., 1d22h5m41s). |
SSRC | (RTP only) The synchronization source. |
Sent Packets | Number of RTP or UDP packets sent for that stream. |
Sent Bytes | Number of Bytes sent for that stream. |
Unsent Packets | Number of RTP or UDP packets not sent for that stream. |
Unsent Bytes | Number of Bytes not sent for that stream. |
Last Error | The last logged error (number and description). |
Occurred | The time at which the last error was logged (i.e., how long ago). |
Bitrate | The stream bitrate (in kbps). |
Reset | Click to reset the Output statistics. |
Streaming Statistic | Description/Values |
|---|---|
Reconnections | Number of reconnections since the stream started. Severe network congestion may cause the connection to drop and automatically reconnect. |
AES Encryption | Indicates whether Advanced Encryption Standard (AES) encryption has been enabled. |
Key Length | The key length for AES encryption, either: None, AES-128, or AES-256 |
Peer Decryption | Indicates whether the decoder can decrypt the stream. Either Active, Initializing, Inactive (no passphrase), or Inactive (invalid passphrase). |
Resent Packets | Number of packets retransmitted following a lost report from the decoder. |
Resent Bytes | Total bytes of the lost packets retransmitted. |
Dropped Packets | Number of dropped packets. |
Dropped Bytes | number of dropped bytes. |
Received ACKs | Transmission progress acknowledgement and feedback. |
Received NAKs | Lost packet reports. |
Max Bandwidth | Maximum bandwidth (input stream rate * (1 + overhead)). |
Path Max Bandwidth | Estimated link bandwidth. This can change due to cross traffic. |
RTT | Measured Round Trip Time. |
Buffer | Encoder buffers in milliseconds. SRT encoder buffers are unacknowledged stream packets (reception not confirmed by the receiver/decoder). The encoder buffer in absence of congestion or packet lost is around the RTT value. In presence of recoverable packets lost, the value should be between the RTT and Latency. Encoder buffers above Latency will most probably have an impact on the decoder and affect the user's experience. Tip If the Buffer goes to or above the Latency value often, then there is most likely insufficient bandwidth to support the desired bitrate. In this case, decrease your bitrate. If the Buffer occasionally goes to or above the Latency Value, then the SRT Latency should be increased. |
Latency | Maximum of the decoder and encoder configured in (Buffering) Latency. For example: Encoder Configured SRT Latency = 750 The SRT Stats Latency (which is the current SRT connection applied Buffering Latency) = 750 (largest of the two). At startup, handshake exchanges the value configured on both sides and the largest one is selected. The decoder default is set to the minimum (20ms) so it can be completely controlled from the other side. |
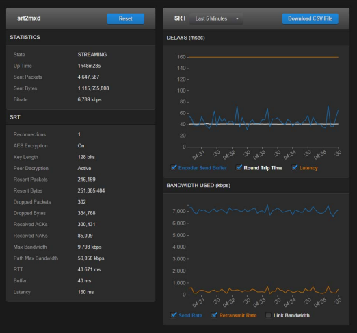
SRT streams include a graphical statistics display as shown in the following example:

SRT Graphical Statistics Example
Note
The Link Bandwidth is an estimate of the actual link bandwidth.